欢迎访问北京恒瑞四方控制技术有限公司
联系电话:18701073709
联系我们 / Contact Us

服务热线:18701073709

地址:北京通州区马驹桥工业东街6号

在线咨询

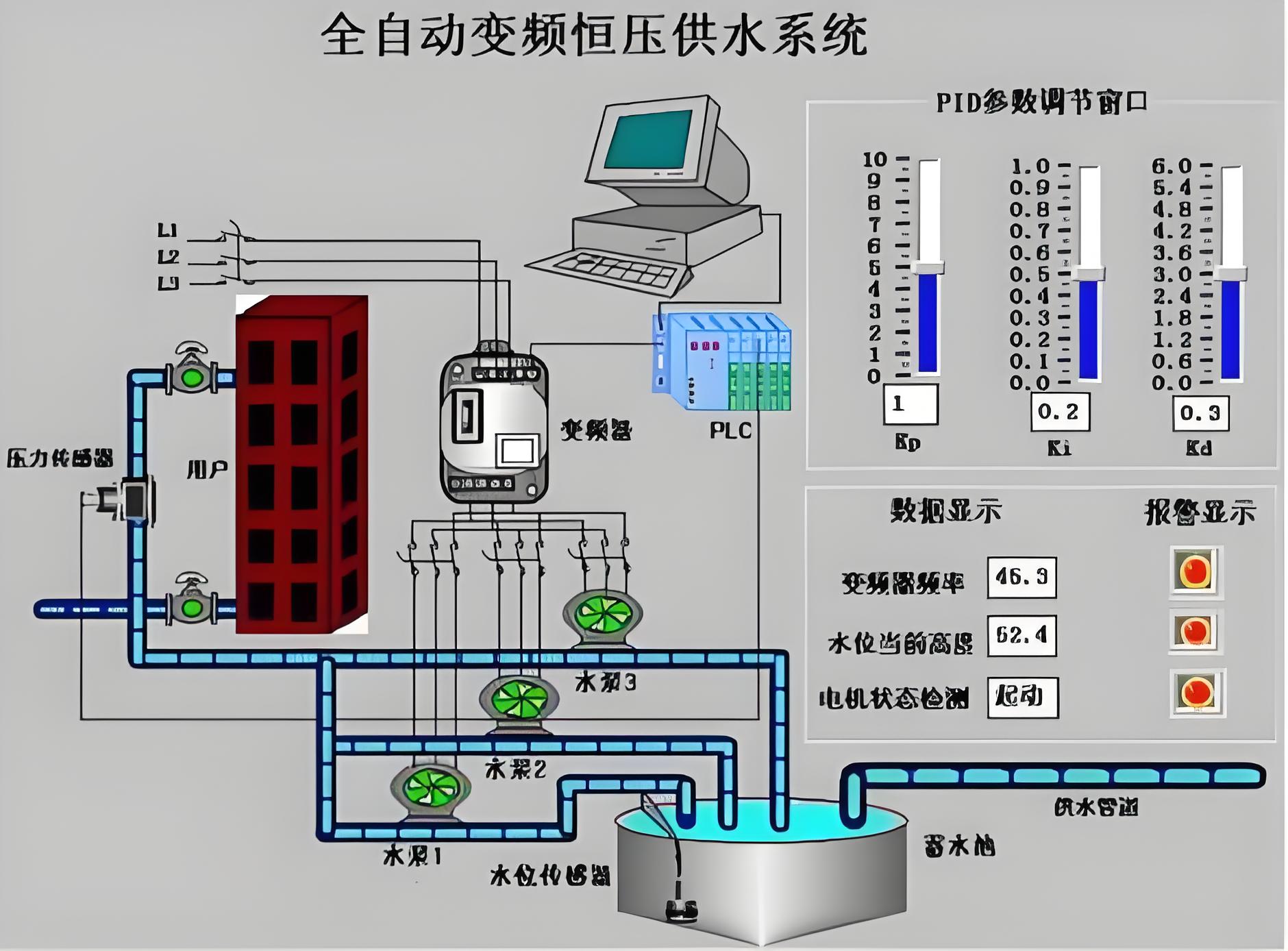
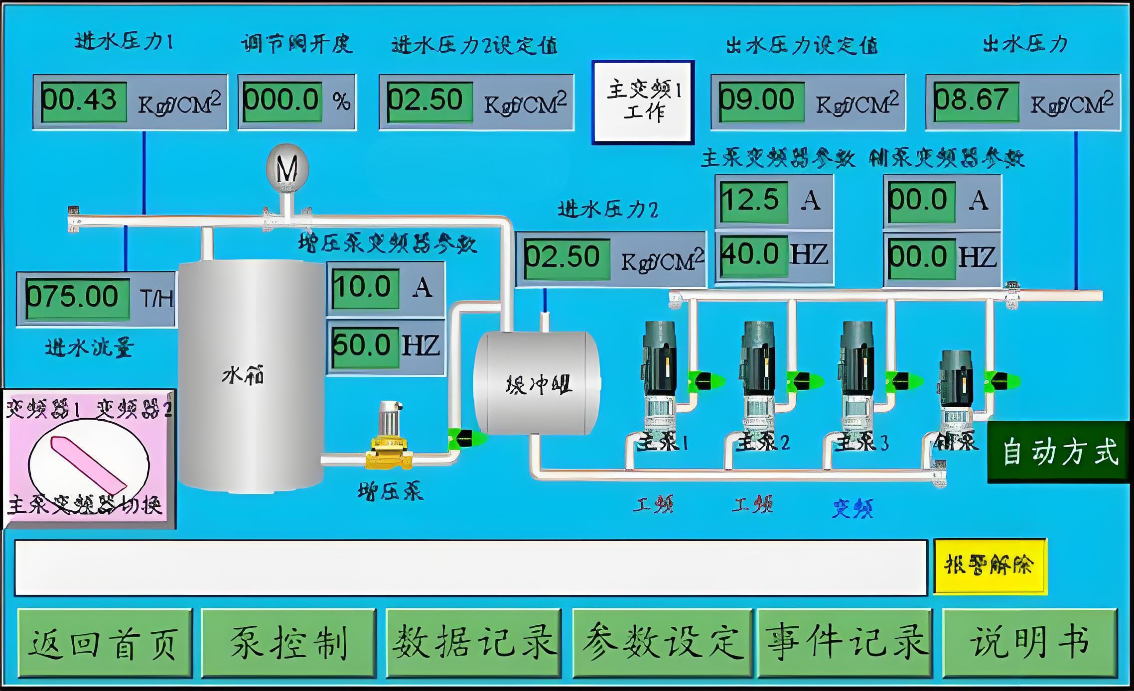
某小区恒压供水远程控制系统

阅读:352次 更新时间:2024-10-31

某小区恒压供水远程控制系统,以PLC为控制核心,以蓝蜂供水设备远程监控系统为管理工具,实现管理者对该区域所有恒压供水系统的远程综合管理。该系统使用西门子品牌PLC,不仅可实现供水设备的远程监控、数据远程采集还可实现设备的远程故障预警诊断。该系统网关还能实时采集从现场层送上来的重要数据,并将数据以图文并茂显示于监控画面中,监控人员可以根据屏幕显示对现场的情况进行实时监控,即当现场数据发生变化,会发出警报信息,管理人员将在第一时间内得到现场的警报信息,警报信息的表现方式除可以在网页上发生声光告警,还可以以短信、电话、APP推送等方式通知不在现场的管理人员。

网站首页 案例介绍 工控产品 工控商城 联系我们 在线留言

电话:18701073709地址:北京通州区马驹桥工业东街6号

版权所有:北京恒瑞四方控制技术有限公司京ICP备2024092537号