西门子WINCC组态画面
阅读:290次 更新时间:2024-10-31
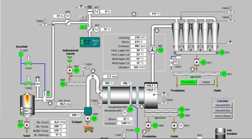
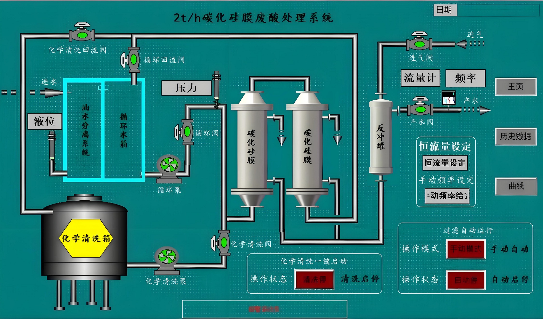
西门子WINCC组态软件是西门子公司开发的一款组态软件,主要用于过程监视系统。它具有良好的开放性和灵活性,能够连接不同的自动化设备和控制系统,实现数据的采集、处理、显示、报警以及历史数据记录等功能,支持脚本编程和数据库管理,适合需要写脚本以及维护数据库的用户,通过屏幕显示重要的数据(如液位、温度、浓度、压力等),帮助操作人员进行检查和操作。


上一篇:GE IFIX 组态画面