欢迎访问北京恒瑞四方控制技术有限公司
联系电话:18701073709
联系我们 / Contact Us

服务热线:18701073709

地址:北京通州区马驹桥工业东街6号

在线咨询

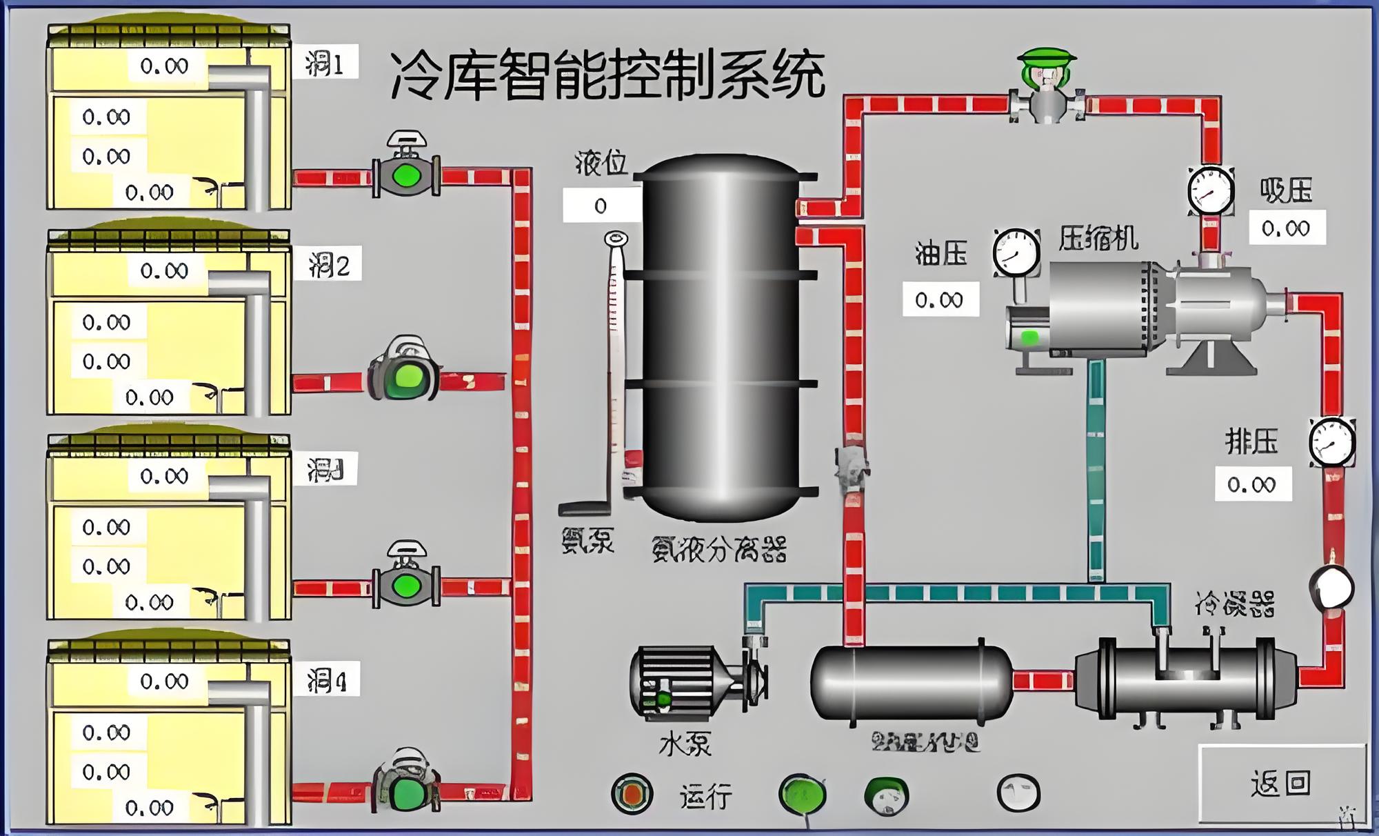
冷库制冷机组自动控制系统

阅读:350次 更新时间:2024-10-31

该冷库制冷机组自动控制系统‌是用于客户管理和控制制冷机组运行的系统,主要包括制冷剂循环系统、水循环系统和电器自控系统。其主要功能是对制冷机组的运行参数进行自动检测和调节,确保机组的高效运行和节能效果。利用人工智能和大数据技术,实现更精准的控制和预测。通过物联网技术,实现远程监控和维护,提高系统的可靠性和维护效率‌。该制冷机组自动控制系统在提高运行效率、节能减排和设备管理方面具有显著优势。

网站首页 案例介绍 工控产品 工控商城 联系我们 在线留言

电话:18701073709地址:北京通州区马驹桥工业东街6号

版权所有:北京恒瑞四方控制技术有限公司京ICP备2024092537号