欢迎访问北京恒瑞四方控制技术有限公司
联系电话:18701073709
联系我们 / Contact Us

服务热线:18701073709

地址:北京通州区马驹桥工业东街6号

在线咨询

恒压供水系统

阅读:845次 更新时间:2025-06-18

一、恒压供水系统简介:

恒压供水系统是采用压力传感器PLC变频器作为中心控制装置确保城市供水水压持续恒定的供水系统。相对于传统供水系统,恒压供水系统有技术先进、水压恒定、操作方便、运行可靠、节约电能、自动化程度高等优势。

供水系统是国民生产生活中不可缺少的重要一环。传统供水方式占地面积大,水质易污染,基建投资多,而最主要的缺点是水压不能保持恒定,导致部分设备不能正常工作。变频调速技术是一种新型成熟的交流电机无极调速技术,它以其独特优良的控制性能被广泛应用于速度控制领域,特别是供水行业中。由于安全生产和供水质量的特殊需要,对恒压供水压力有着严格的要求,因而变频调速技术得到了更加深入的应用。

将管网的实际压力经反馈后与给定压力进行比较,当管网压力不足时,变频器增大输出频率,水泵转速加快,供水量增加,迫使管网压力上升。反之水泵转速减慢,供水量减小,管网压力下降,保持恒压供水。

二、恒压供水功能:

(1)维持水压恒定;

(2)控制系统可手动/自动运行;

(3)多台泵自动切换运行;

(4)系统睡眠与唤醒,当外界停止用水时,系统处于睡眠状态,直至有用水需求时自动唤醒;

(5)在线调整PID参数;

(6)泵组及线路保护检测报警,信号显示等。

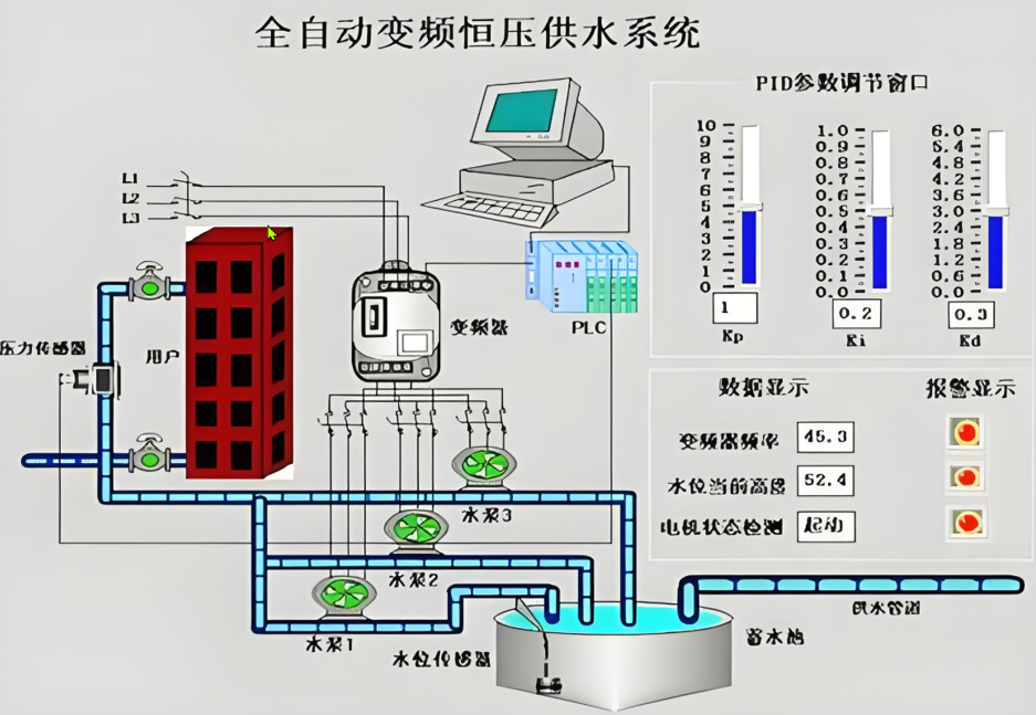
三、恒压供水系统原理:

系统采用压力传感器、PLC和变频器作为中心控制装置,实现所需功能。 来源:输配电设备网安装在管网干线上的压力传感器,用于检测管网的水压,将压力转化为4~20 mA的电流或者是0~10V的电压信号,提供给变频器。变频器是水泵电机的控制设备,能按照水压恒定需要将0~50 Hz的频率信号供给水泵电机,调整其转速,变频器功能强大,即预先编置好的参数集,将使用过程中所需设定的参数数量减小到最小,参数的缺省值依应用宏的选择而不同。系统采用PID控制的应用宏,进行闭环控制。变频器根据恒压时对应的电压设定值与从压力传感器获得的反馈电流信号,利用PID控制宏自动调节,改变频率输出值来调节所控制的水泵电机转速,以保证管网压力恒定要求。

四、恒压供水系统优势:

变频恒压供水系统同其它供水方式相比较,除了具有显著的节能效果外,还有以下显而易见的优势:

1、恒压供水技术因采用变频器改变电动机电源频率,而达到调节水泵转速改变水泵出口压力,比靠调节阀门的控制水泵出口压力的方式,具有降低管道阻力大大减少截流损失的效能。

2、由于变量泵工作在变频工况,在其出口流量小于额定流量,泵转速降低,减少了轴承的磨损和发热,延长泵和电动机的机械使用寿命。

3、水泵电动机采用软启动方式,按设定的加速时间加速,避免电动机启动时的电流冲击,对电网电压造成波动的影响,同时也避免了电动机突然加速造成泵系统的喘振。彻底消除水锤现象。

4、实现恒压自动控制,不需要操作人员频繁操作,降低了人员的劳动强度,节省了人力。

五、恒压供水应用领域:

1、自来水供水、生活小区及消防供水系统,亦可用于热水供应、恒压喷淋等系统。

2、工业企业生活、生产供水系统及工厂其它需恒压控制领域(如空压机系统的恒压供气、恒压供风)。各种场合的恒压、变压控制,冷却水和循环供水系统。

3、污水泵站、污水处理及污水提升系统。

4、农业排灌、园林喷淋、水景和音乐喷泉系统。

5、宾馆、大型公共建筑供水及消防系统。


网站首页 案例介绍 工控产品 工控商城 联系我们 在线留言

电话:18701073709地址:北京通州区马驹桥工业东街6号

版权所有:北京恒瑞四方控制技术有限公司京ICP备2024092537号